Automatisierung Energieerzeugung
Im Kraftwerksbereich wird SPRECON-E technologieunabhängig in unterschiedlichsten Ausprägungen als Leitsystem mit spezifischen Prozessschnittstellen und frei parametrierbaren Automatisierungsfunktionen (entsprechend IEC 61131-3) eingesetzt.
SPRECON-V460 als Kraftwerksleitwarte zeichnet sich durch Multitasking-Fähigkeit, integrierte Firewall sowie stoßfreier Redundanz (Hot Stand-By mit automatischer und manueller Umschaltung) aus.
Ausgehend von der Realisierung einer kompletten Kraftwerksleittechnik bietet das System aber auch die Einsatzmöglichkeit als Teilsystem in neuen oder zu erneuernde Kraftwerken. Ein typisches Beispiel dazu ist die Erneuerung der Kraftwerks-Prozessleitwarte bei gleichzeitiger Nutzung der bestehenden prozesszugeordneten Automatisierungshardware.
Höchste Anlagenverfügbarkeit ist eine maßgebende Anforderung an die Automatisierung. Sprecher Automation bietet für diesen Zweck hoch verfügbare, redundante Client-Server-Systeme.
Komplett- und Teillösungen für:
- Biomasseaufbereitung
- Kesselsteuerung
- Kesselschutz
- Turbinenschutz
- Generatorschutz
- Turbinenregelung
- Übergeordnete Leittechnik
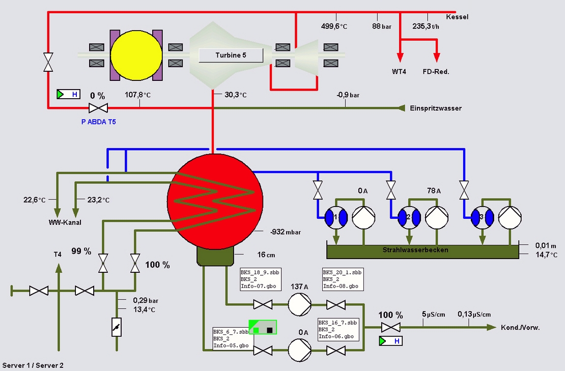
- Wasser-Dampf-Kreislauf
- Wasseraufbereitung
- Sichere Datenaufzeichnung für die Behörde






