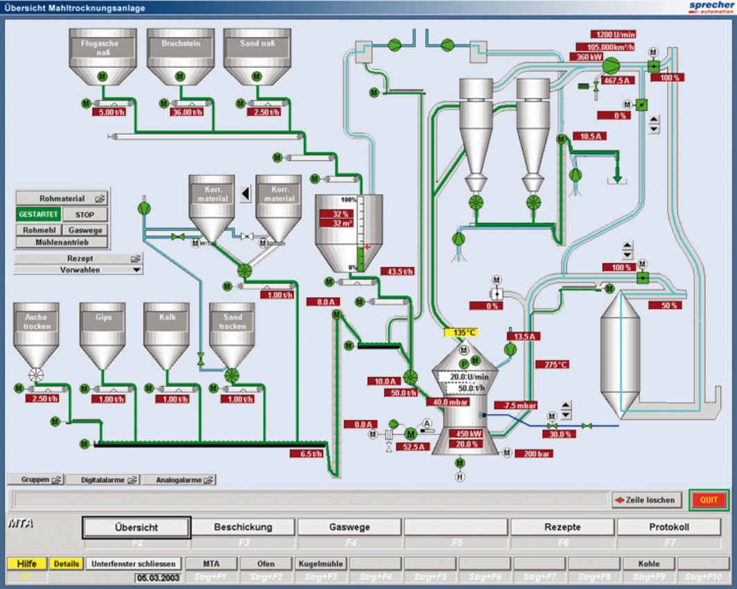
Steuerungs- & Regelungstechnik für Mahl- und Trocknungsanlage

Rohmehlerzeugung inkl. Zutransport zur Mühle & Abtransport zur Homogenisierung

Automatisierungstechnik

  • SPS (ControlLogix®)

  • Prozessvisualisierung RS View® (Client-Server)

  • 500 Ein- und Ausgänge

  • Kommunikation über Controlnet und Ethernet


Liefer- und Leistungsspektrum

  • Hardware-Engineering

  • Steuerschränke

  • Software-Engineering für SPS und Visualisierung

  • Inbetriebnahme