Automation of environmental systems
Restoration of damaged ecological systems is of global importance to which Sprecher Automation has also drawn its full attention.
Sophisticated automation systems for the various devices and methods concerning environmetal technologies are crucial for efficiency and recycling.
With decades of experience, Sprecher Automation provides sophisticated control systems for this specific topic.
Turnkey Solutions
Process Control
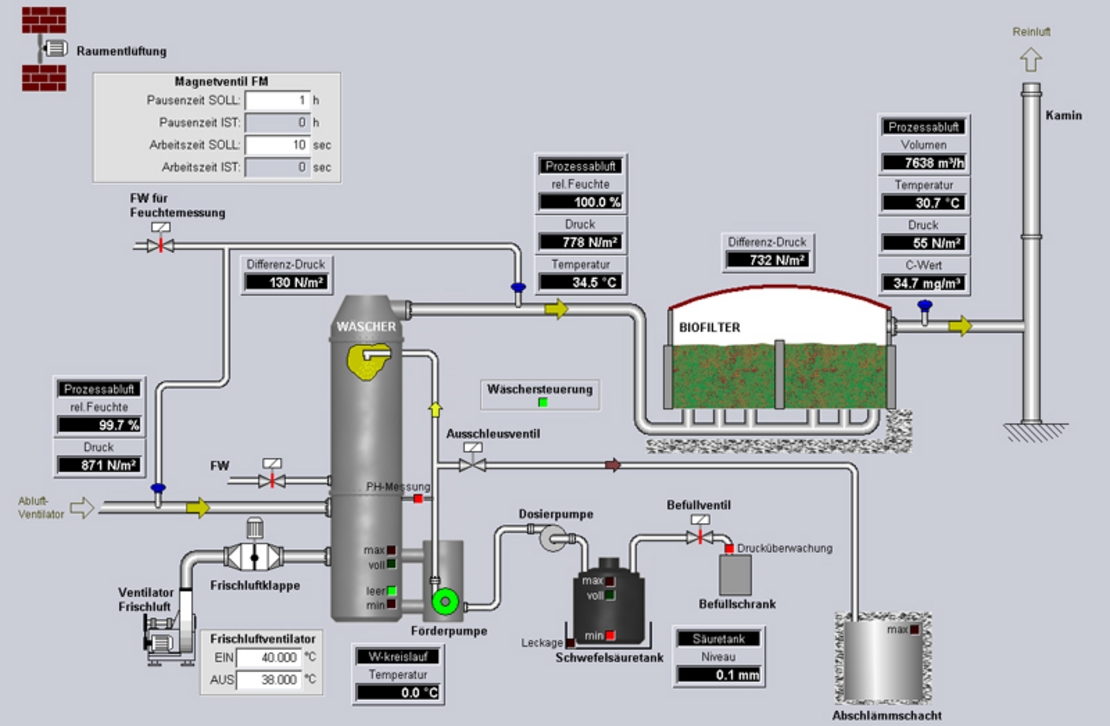
For process visualisation, Sprecher Automation provides local HMI stations as well as superior control centers. Complete plants are controlled and monitored by visualisation software, that optimally meets customer requirements. The system also supports redundant client-server solutions.
Existing plant components can be easily integrated into the new system. Sprecher's process control also allows connection to existing IT systems via open interfaces.
The control hardware (PLC) and software, which is placed in the control cubicles, acts as the interface to the process.
Major automation area of composting plants
Especially for composting plants, Sprecher Automation has developed automation solutions together with partners, that speed up rotting processes in a regulated environment (i.e. bactericidal). Thus, landfill volumes can be reduced.
The optimisation of water circulation acts as another challenge. Various data such as on water balance or temperature has to be precisely collected and evaluated in order to drive the plant as energy-saving as possible.
Major automation area of purification plants
Due to increasingly stricter environmental regulations and growing cost pressure on plant operators, control systems have to meet highest safety levels. Data recording for authorities acts as a major challenge here.
Power supply
With the product series SPREPOWER and SPRECON-E, Sprecher Automation provides all required low, medium and high voltage switchgears including secondary systems for automation and protection. This power supply package is completed by network calculations, building infrastructure and (building of) containers, retrofit as well as necessary maintenance and other service works.






